Denizcilik sektörünün öncü yayıncısı 7deniz Haber, önemli bir dönüm noktasını geride bıraktı. Basılı yayıncılığın yanı sıra internet haberciliği ve dijital gazetecilikte de faaliyet gösteren 7deniz, sektör profesyonellerinin yoğun ilgisi ve desteği sayesinde kısa sürede alanında lider konuma yükseldi.
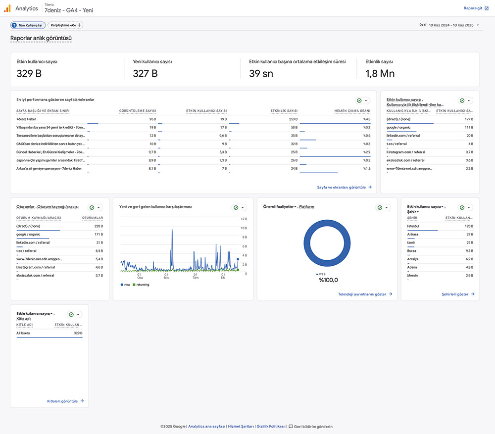
Google Analytics’in son 10 aylık raporuna göre, 7deniz Haber sitesi 329 bin tekil kullanıcı üzerinden 2 milyona yakın etkileşim elde ederek sektördeki dijital erişimini güçlü bir şekilde ortaya koydu. Bugün birçok sektör paydaşının açılış sayfası haline gelen 7deniz, denizcilik sektöründe hızlı ve güvenilir haber akışıyla yalnızca sektör medyasının değil, ulusal medyanın da başlıca referans kaynağı olmayı sürdürüyor.
7deniz yayın ekibi olarak, siz değerli dostlarımızdan gelen teveccühün farkındayız. Bu destek bizlere daha büyük bir şevk ve motivasyon kazandırıyor. Önümüzdeki dönemde de aynı kararlılıkla çalışarak, sektörün en güncel ve güvenilir haberlerini sizlerle buluşturmaya devam edeceğiz.
7deniz Haber, denizcilik sektörünün tek ve güvenilir haber kaynağı.

7DENIZ – Haber Linki İçin Tıklayın !
DemirHindi
26 Kasım 2025 – 10:57


